带阀气缸的作用
带阀气缸具有换向和(或)节流功能。它结构紧凑、使用方便、减少了配管、缩短了安装工时,省空间,缺点是不能把电磁换向阀集中装在一起,不利于管理。
按所带阀的不同,有带单向节流阀的(CZ1、CJ2Z系列)、有带电磁换向阀的(CVJ3、CVJ5系列)、有带电磁换向阀和排气节流阀的(CV3系列)、有带电磁换向阀和单向节流阀的(CVS1系列)、有带电磁换向阀、排气节流阀并使用快换接头的(CVM3、CVM5系列)。
单电控带阀气缸无记忆作用,切断电 信号,换向阀复位,气缸随之换向。双电控带阀气缸有记忆作用,切断电 信号,阀位不变,摩托车气缸活塞杆位置也不变,气动系统不受突然停电的干扰。
带阀气缸原理
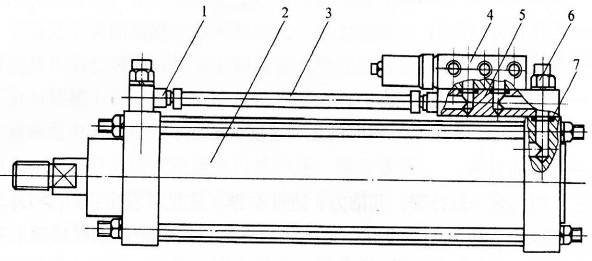
带阀气缸是由气缸、换向阀和速度控制阀等组成的一种组合式气动执行元件。如下图6所示,它省去了连接管道和管接头,减少了能 量损耗,具有结构紧凑,安装方便等优点。带阀气缸的阀有电控、气控、机控和手控等各种控制方式。阀的安装形式有安装在气缸尾部、上部等几种。如下图4所示,电磁换向阀安装在气缸的上部,当有电 信号时,则电磁阀被切换,输出气压可直接控制气缸动作。

1-管接头
2-气缸
3-气管
4-电磁换向阀
5-换向阀底板
6-单向节流阀组合件
7-密封圈。
