之四 离心纳米分散机

闻道有先后,术业有专攻。
作为粉体行业的从业者,从未停下新工艺和新设备的探索步伐。为解决客户痛点,在解决纳米粉体团聚方面不断有新的突破,离心纳米分散机也即应运而生。
离心纳米分散机利用离心盘的作用,能将团聚的粉末打开、分散,实现混合和分散的作用。而且可以不伤害微纳米粒子,进行均一的混合和分散,特别适用于对物料特性要求较高的微观粒子。从低粘度到高粘度,从温和的混合和分散到强劲的混合和分散,都可以对混合和分散度进行自由的控制。在进行一次性混合和分散处理后,必须确保有充分的重力流动性。

离心纳米分散机最大的特点是可以自由地控制分散度,对分散度的可控成为其巨大的优势。而批次循环方式,能对全部的原材料进行均一的混合和分散,保证产品的均一性。通过调整设备的5个运转条件,可根据客户的需要进行最适合的控制,达到理想的分散效果。整个过程无研磨分散介质,大幅减少异物引入的可能性,可保证物料纯度减少杂质污染。
另外,设备的关键部件具备升级和优化的空间。如可配置专用的冷却机构,通过调节温度的变化,防止原材料变质。为适用不同材质要求,离心盘在主材质为SUS304的基础上,可以选择氮化硅材质或WuC(喷涂)材质,使得设备的应用更为广泛。
此外,针对目前自动化产线的要求,可配置相应的原材料供给设备,减少人工化保证工艺的稳定性。设备的离心搅拌机部分还可以提供高粘度的组装材料放入口,升级十分方便,可提供从原材料的计量供给到混合、分散等一系列系统方案。设备清理、保养容易,由于所有的配管都可以很容易被安装和拆卸,十分适合少量、多品种的运转。

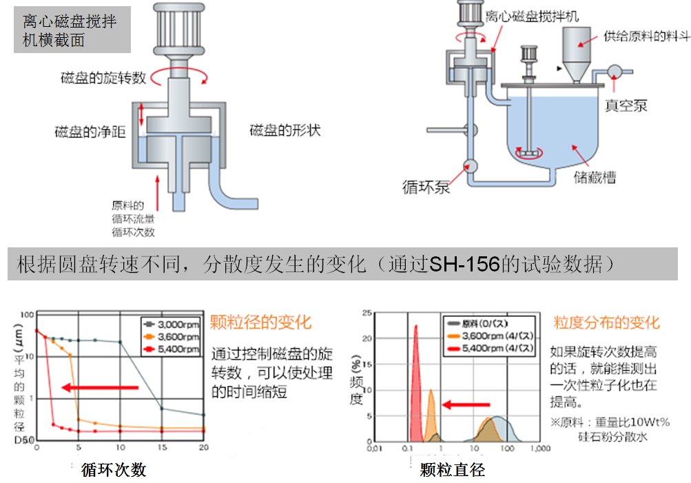
离心纳米分散机混合、分散的效果图
在电池原料(锂离子电池、镍氢电池、燃料电池、新型电池)、电子材料、嵌入原料、陶瓷、涂料、油墨、粘接剂、封装材料、整板原料、碳纳米管(CNT)、颜料、功能性树脂材料、金属稀浆、磁性材料等行业,离心纳米分散机大有可为,为微纳米颗粒的分散提供了新的解决思路,也为材料研发和产业化生产提供了更多可能性。
路漫漫其修远兮。在解决纳米粉体团聚的问题上,前路漫漫,需要广大粉体业界的同仁不断努力,加强合作。未来将会有更多适用性更广、实用性更强的技术和设备出现,产品也会不断迭代更新,以期为材料研发和产业化发展略尽绵薄之力。
