在纳米技术迅猛发展的当下,化妆品、精细化工等众多行业对先进技术的需求日益增长。高压均质机技术以其卓越性能,成为这些行业应对纳米技术应用挑战的关键选择。琅菱智能精准把握这一机遇,在传承国外先进技术的基础上,结合丰富的应用实践经验,通过仿创结合的方式,成功推出具有独立自主知识产权的国产高端高压均质机。

这款高压均质机作用显著。它利用超高压,使颜料颗粒在强大的剪切力、撞击力和空穴力等共同作用下,被细化并均匀分散,极大提高了涂料的颜色均匀性和色彩饱和度,显著改善了涂料的外观质量。同时,能有效防止涂料在储存、运输和使用过程中出现破乳、分层等不良现象。
高压均质机原理是将物料吸入高压缸后,待内部压力提高一定程度,使物料在极高的压力作用下高速通过狭窄的缝隙,撞击在金刚石和氧化锆等高硬度材料的制造的零件上,产生三种效应:冲击、剪切、空穴作用,使物料完全均质化,可达到客户理想的效果。琅菱根据客户的需求提供两种高压均质机爆破型与微射流型。
爆破型高压均质机的工作原理
高压均质机的爆破型工作方式是:物料先通过柱塞泵被吸入并加压,在柱塞推动下进入压力可调节的阀组。随后,物料经过特定宽度的限流缝隙(即工作区),瞬间失压后以极高流速(1000 至 1500 米 / 秒)喷出,撞击在由金刚石和氧化锆等高硬度材料制造的零件上,产生空穴效应、撞击效应和剪切效应,使物料完全均质化,从而达到客户理想的效果。

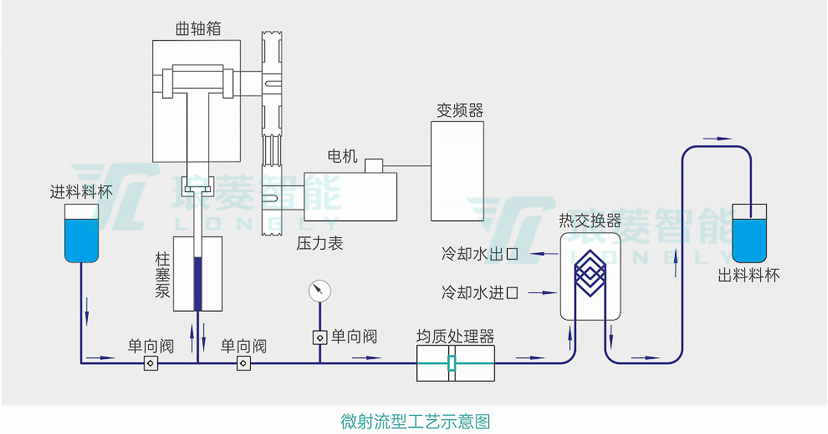
微射流型高压均质机的工作原理
微射流型是高压物料在加压状态下通过细孔模块时压力急剧下降而形成超声波流速,在分散单元的狭小缝隙间快速通过,物料内的粒子碰撞,空穴及湍流,剪切力作用于劈开纳米大小的细微分子以均质后的状态存在。
微射流型的工作方式为:高压物料在加压状态下通过细孔模块时,压力急剧下降形成超声波流速。物料在分散单元的狭小缝隙间快速通过,内部粒子相互碰撞,借助空穴及湍流、剪切力的作用,将物料劈开成纳米大小的细微分子,以均质后的状态存在。

该设备可手动调节工作压力以及物料循环次数,以达到最细小的粒径,提高液体混合的均匀度和稳定性。它能在高压力下连续工作 4 - 6 小时,上限压力为 200MPa,工作压力通常为 180 - 190MPa。强大的压力使得物料分散粒径小、分布范围窄、均匀性好。
高压均质机优势特点
高压均质机采用无菌设计理念,适用于制药、食品和生物科技等行业。
高压均质机内置PLC控制程序,通过PLC控制,手动加压、降压等关键操作流程,并且确保安全停机,整个过程中,避免了人体与物料的接触,从而达到减少污染概率。此外,采用全封闭式外壳,设备能够有效地阻挡空气中的尘埃粒子、微生物以及其他潜在的污染源,它不仅防止了外界杂质的侵入,还避免了设备内部的物料或微生物泄漏到外部环境中,对周围环境造成污染风险。

